东莞市开景净化科技有限公司
循环水处理一站式服务商专注水处理系统安装调试、反渗透设备清洗、保养等服务
24小时业务咨询热线:13829107783 靳先生
您的位置:首页 > 新闻资讯 > 行业新闻
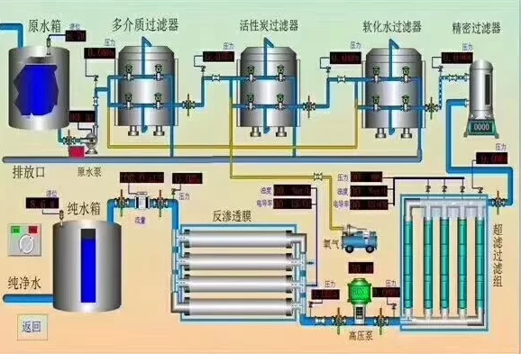
超过滤器设备安装,帮你解决水质问题
浏览次数:850

 超过滤器设备安装,帮你解决水质问题


    采用特别处理的聚酯纤维编织成圈筒滤水系统,只需定期反冲即可,超滤膜的典型分子分离极限大约处于1000和1000000D(为多孔介质渗透力单位,中文名:达西)之间。对水中杂质过滤效果十分明显,但是可保留水中的矿元素。独特的设计使保养很容易。

滤水元件采用高能,易清洁的聚脂纤维;超滤膜具有很高的稳定性。

  相关技术咨询电话:13725786452王艳

/newsshow/chaoguolvqishebeianzhuangbangnijiejueshuizhiwenti.html
news_show
5 秒后自动关闭
填写表单,获取产品询盘报价X
  • 客服在线

  • 微信咨询

    kjkeji
  • 询盘报价

  • 返回顶部