

一、 分析及工艺
客户信息: MVR结晶,保温带自动自动离心机;
二、蒸发器形式选择及特点
1、依据客户提供的物料情况及其特性、确定蒸发器类型为:
强制循环蒸发器+蒸汽再压缩(MVR)
2、本蒸发器特点
l 采用强制循环,设备不结垢,不堵管,换热效率高;
l 热利用率高。
l MVR的基本原理是将蒸发器原本需要用冷却水冷凝的二次蒸汽,经压缩机压缩后提高其压力和温度,在送入蒸发加热器作为热源来加热料液。由于二次蒸汽的潜热得到了充分的利用,从而达到了节能的目的。
l 和传统的蒸发器相比较,MVR蒸发器具有以下优点:
1、压缩比高,热效率高,节省能源,比能耗低,蒸发一吨清水的能耗大约是传统蒸发器的1/6到1、5(当物料不同时,能耗有所改变),运行成本大大降低。
2、低运行成本:由于能耗低,相应整个蒸发器运行成本也大大降低,只有传统蒸发器的三分之一到二分之一。
3、智能化,本压缩机可以通过软件很容易的监控压缩机的各个运行参数,而且可以得出分析报告。
4,、压缩机采用变频控制,在实际使用过程中,可针对现场的情况,自动惊醒变频控制。
5、压缩机系统实现多方位自动保护功能,在温度、压力等发生变化的情况下,自动进行保护,保证压缩机的正常使用。
6、由于加热器同时又是二次蒸汽的冷凝器,所以不但不需要另外的冷凝器,而且无需循环冷却水。节省了公用工程的费用。
7、占地面积小,错做人员少;配套的公用工程项目少。
8、可任意设定蒸发温度,特备适合有热敏性质的物料的浓缩或结晶,并且在低温蒸发状态下无需冷却水,大大的节省投资强度。动控制系统、自动进料。
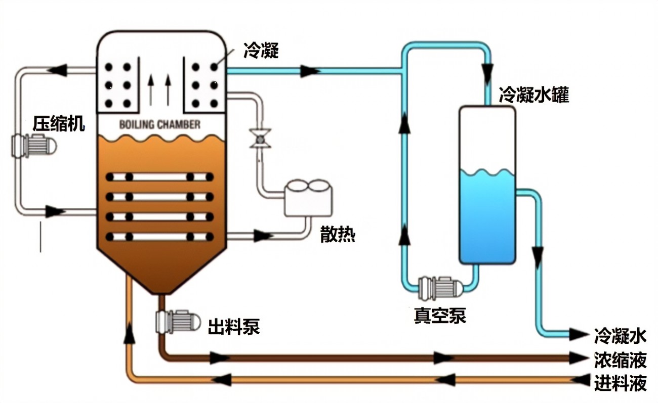
三、工艺流程及控制系统简述 (物料、蒸汽、冷凝水、不凝气等详见工艺流程图)
l 生蒸汽走向与控制:在刚开机的时候,生蒸汽阀手动控制,生蒸汽进入强制循环加热器中对物料进行预热,预热至设备整体在90 ℃左右,然后关闭生蒸汽进入强制循环加热器的进口,进入自动控制模式。
l 自动控制时,生蒸汽用于蒸汽压缩机密封
l 二次蒸汽走向:由强制循环产生的二次蒸汽经过增压风机后,压力和温度都得到提升,此二次蒸汽进入强制循环加热器作为热源
l 冷凝水走向:经过风机增压后的二次蒸汽经过强制循环蒸发器的加热器后,冷凝成高温水,作为原料预热板式换热器,换热后的水进入下一道工序。
l 物料走向:物料从原料池,进入板式预热器,然后物料进入强制循环蒸发器,最后完成液排出。
自动控制(PLC)部分描述:
l 进料控制:以强制循环分离器液位为输入信号,输出控制气动阀门开关。
l 蒸汽控制:以料液温度传感器为输入信号,输出控制蒸汽自动调节阀开度,使进料温度维持在恒定值,设压力报警器。
总工艺